Saat ini, laptop telah menjadi teman setia dalam berbagai aktivitas kita. Namun, pernahkah Anda bertanya-tanya mengapa laptop tiba-tiba terasa lemot saat mengedit video atau bermain game? Jawabannya mungkin terletak pada kondisi VGA (Video Graphics Array) laptop Anda.
Komponen vital yang bertindak sebagai "juru gambar" ini berfungsi menampilkan segala konten visual di layar. Berikut ini adalah cara cek VGA laptop yang sebenarnya cukup mudah dan bisa dilakukan dengan berbagai metode.
Cara Cek VGA Laptop Lewat Menu Settings

Melalui menu Settings, pengguna dapat dengan mudah mengecek model VGA pada laptop. Mengetahui spesifikasi VGA membantu memastikan performa yang sesuai untuk kebutuhan, seperti desain grafis atau gaming.
Selain itu, informasi VRAM sangat penting, terutama bagi gamer yang ingin membeli laptop terbaik.
- Buka menu "Start" dan ketik "Settings" pada kolom pencarian.
- Pilih menu "System," lalu klik opsi "Display."
- Gulir ke bawah dan pilih "Advanced Display Settings."
- Model VGA laptop akan muncul di kolom "Display."
Cara Cek VGA Laptop Lewat Device Manager

Device Manager memungkinkan pengguna mengecek VGA laptop dengan detail. Melalui fitur ini, pengguna dapat melihat model dan kapasitas VGA yang terpasang pada berbagai merek laptop bagus.
- Buka menu "Start," lalu cari dan pilih "Device Manager."
- Klik opsi "Display Adapters" untuk melihat daftar perangkat grafis.
- Tunggu beberapa saat hingga muncul informasi tentang model dan kapasitas VGA yang terpasang di laptop.
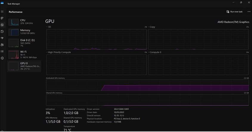
Cara Cek VGA Laptop via Task Manager

Mengecek VGA laptop melalui Task Manager sangat praktis karena tidak memerlukan aplikasi tambahan. Fitur ini menampilkan nama, model, kapasitas memori, versi DirectX, serta lokasi VGA di motherboard.
Pengguna juga bisa memantau kinerja GPU secara real-time dan mendeteksi masalah, seperti VGA usang atau layar laptop hitam.
- Klik kanan pada taskbar, lalu pilih "Task Manager".
- Jika tampilan awal tidak menampilkan tab ini, klik "More details" atau "Detail Lebih Lanjut".
- Pada sisi kiri, cari dan klik "GPU"
- Task Manager menampilkan nama dan model VGA, jumlah memori khusus, versi DirectX, serta lokasi VGA pada motherboard.
Cara Cek VGA Laptop dengan DxDiag Windows

DirectX Diagnostic Tool (DxDiag) memudahkan pengguna mengecek VGA tanpa perlu aplikasi tambahan. Fitur bawaan Windows ini menampilkan informasi lengkap, termasuk sistem operasi, prosesor, RAM, dan GPU pada tab "Display."
DxDiag menampilkan nama VGA, manufaktur, tipe chip, memori, versi driver, serta status perangkat. Dengan alat ini, pengguna dapat memastikan apakah VGA mereka cukup kuat untuk menjalankan aplikasi dan game tertentu atau saat kondisi layar laptop kedap-kedip.
- Tekan tombol Windows + R pada keyboard untuk membuka jendela Run.
- Ketik "dxdiag" di kolom yang tersedia, lalu tekan Enter atau klik OK.
- Saat jendela DirectX Diagnostic Tool muncul, pilih tab "Display". Jika ada dua GPU, akan muncul "Display 1" dan "Display 2".
- Informasi model VGA laptop dapat ditemukan pada baris "Name" di tab "Display".
- Detail tambahan seperti manufaktur, tipe chip, memori, versi driver, dan status perangkat juga tersedia.
BACA JUGA: Mengenal Pengertian Serta Perbedaan GPU dan VGA
Cara Cek VGA Laptop Melalui GPU-Z

GPU-Z memberikan informasi lengkap tentang GPU, termasuk tipe dan kapasitas memori. Aplikasi ini menampilkan nama kartu grafis, jenis GPU, tipe memori, dan ukuran chipset. Pada tab "Sensor," pengguna juga bisa memantau suhu GPU dan memori. Selain itu, GPU-Z ringan dan mudah digunakan.
- Unduh dan instal aplikasi GPU-Z dari situs resmi seperti techpowerup.com.
- Buka aplikasi GPU-Z setelah proses instalasi selesai.
- Pada tampilan awal, informasi VGA laptop akan langsung ditampilkan, termasuk nama kartu grafis, GPU, tipe memori, dan ukuran chipset.
- Pilih tab "Graphics Card" untuk melihat detail spesifikasi kartu grafis.
- Untuk memantau suhu GPU dan memori, buka tab "Sensor".
Komponen Utama VGA
VGA memiliki beberapa komponen utama yang berperan dalam mengolah grafis dengan optimal. Setiap bagian, mulai dari GPU hingga sistem pendingin memiliki fungsi spesifik dalam proses cek spek laptop untuk memastikan kinerja yang maksimal. Berikut adalah tiga komponen utama VGA yang perlu diketahui.
- GPU (Graphics Processing Unit)
GPU bertanggung jawab mengolah data dan mempercepat pembuatan gambar pada frame buffer. Komponen ini dirancang untuk menangani perhitungan matematis dan geometris kompleks dalam rendering grafis.
- Memori
Memori berfungsi menyimpan tekstur dan informasi grafis. GPU mengambil data dari memori, memprosesnya, lalu mengirimkan hasilnya ke RAMDAC agar bisa ditampilkan di layar monitor.
BACA JUGA: Penyebab dan Cara Mengatasi Laptop Blue Screen, Tak Perlu Panik!
- Sistem Pendingin
Sistem pendingin, seperti heat sink dan kipas, sehingga berperan menjaga suhu GPU tetap stabil. Beberapa VGA canggih bahkan menggunakan pendingin berbasis cairan untuk mengoptimalkan pembuangan panas.
Cara Update Driver VGA Menggunakan GPU-Z
Memperbarui driver VGA penting untuk memastikan kinerja grafis tetap optimal. Berikut beberapa metode yang dapat digunakan:
- Melakukan Fresh Install Driver VGA
- Unduh dan instal Display Driver Uninstaller (DDU).
- Jalankan aplikasi, lalu pilih Clean and Restart.
- Unduh driver terbaru dari situs resmi AMD, NVIDIA, atau produsen laptop.
- Instal driver yang telah diunduh dan restart perangkat.
- Melalui AMD Radeon Software
- Buka aplikasi AMD Radeon Software.
- Pilih menu Check for Updates.
- Pastikan perangkat terhubung ke internet.
- Jika tersedia pembaruan, klik Update dan tunggu hingga proses selesai.
- Menggunakan Device Manager
- Klik kanan pada tombol Start, lalu pilih Device Manager.
- Buka kategori Display Adapters.
- Klik kanan pada driver VGA, lalu pilih Update Driver.
- Pilih opsi Search automatically for updated driver software dan tunggu prosesnya.
BACA JUGA: Cara Melindungi Data Pribadi di HP, Awas Jadi Korban Penjahat Siber!
- Mengunduh Driver dari Situs Resmi
- Kunjungi situs resmi MSI, ASUS, Acer, atau produsen laptop lainnya.
- Unduh driver yang sesuai dengan kartu grafis yang digunakan.
- Instal driver yang telah diunduh, lalu restart laptop.
- Menggunakan Aplikasi Driver Updater
- Instal aplikasi Driver Updater untuk memperbarui driver secara otomatis.
- Jalankan aplikasi dan biarkan sistem mendeteksi pembaruan terbaru.
- Klik Update untuk menginstal driver yang direkomendasikan.
- Update Driver Otomatis Melalui Windows Update
- Pastikan perangkat terhubung ke internet.
- Klik kanan pada Start Menu, lalu pilih Device Manager.
- Buka kategori Display Adapters, klik kanan pada VGA, lalu pilih Update Driver.
- Pilih Search automatically for updated driver software dan tunggu hingga proses selesai.
BACA JUGA: Cara Mengatasi Laptop Freeze, Agar Produktivitas Tidak Berhenti
Memeriksa kondisi VGA laptop sebenarnya tidak sulit. Dengan mengikuti cara cek VGA laptop di atas, siapa pun bisa melakukannya sendiri di rumah. Lakukan pengecekan secara rutin untuk menjaga performa tetap optimal dan mencegah potensi masalah di masa mendatang.